Real-Time Insurance ALM Infrastructure
Actuarial Infrastructure purposely built for Insurance Asset Managers
1LX: A Real-Time Actuarial & ALM Engine
1LX: A Real-Time Actuarial & ALM Engine
A unified platform for liability modeling, capital analytics, and continuous asset–liability optimization.
1LX integrates actuarial cashflows, capital measures, and portfolio constraints into a single real-time engine.
It replaces static ALM runs with continuous balance-sheet intelligence for insurers and asset managers.
1LX integrates actuarial cashflows, capital measures, and portfolio constraints into a single real-time engine.
It replaces static ALM runs with continuous balance-sheet intelligence for insurers and asset managers.
ALM as a Service, Powered by 1LX
ALM as a Service, Powered by 1LX
AT1 delivers continuous ALM as a managed service built on the 1LX actuarial and optimization engine.
Get real-time ALM, capital intelligence, and liability modeling — without system replacement or integration burden.
AT1 delivers continuous ALM as a managed service built on the 1LX actuarial and optimization engine.
Get real-time ALM, capital intelligence, and liability modeling — without system replacement or integration burden.

ALM Control Tower
Continuous ALM oversight.
Real-time liability modeling, projections, and risk metrics — replacing static quarterly processes with live balance-sheet intelligence.

ALM Control Tower
Continuous ALM oversight.
Real-time liability modeling, projections, and risk metrics — replacing static quarterly processes with live balance-sheet intelligence.

ALM Control Tower
Continuous ALM oversight.
Real-time liability modeling, projections, and risk metrics — replacing static quarterly processes with live balance-sheet intelligence.

1LX Actuarial & Capital Engine
A high-performance actuarial compute engine that standardizes assumptions and cash-flows, calculating reserves, capital requirements, and RBC in real time.

1LX Actuarial & Capital Engine
A high-performance actuarial compute engine that standardizes assumptions and cash-flows, calculating reserves, capital requirements, and RBC in real time.

1LX Actuarial & Capital Engine
A high-performance actuarial compute engine that standardizes assumptions and cash-flows, calculating reserves, capital requirements, and RBC in real time.

Portfolio Optimization & Rebalancing Engine
Asset allocation optimized for yield, duration match, and capital efficiency.
1LX recommends trades, monitors drift, and rebalances portfolios continuously using ALM, RBC, and real-time market inputs.

Portfolio Optimization & Rebalancing Engine
Asset allocation optimized for yield, duration match, and capital efficiency.
1LX recommends trades, monitors drift, and rebalances portfolios continuously using ALM, RBC, and real-time market inputs.

Portfolio Optimization & Rebalancing Engine
Asset allocation optimized for yield, duration match, and capital efficiency.
1LX recommends trades, monitors drift, and rebalances portfolios continuously using ALM, RBC, and real-time market inputs.
The Cost of Static ALM
The Cost of Static ALM
Most life and annuity balance sheets still run on quarterly ALM cycles. Markets move continuously — liabilities don’t wait for the next committee meeting.
Most life and annuity balance sheets still run on quarterly ALM cycles. Markets move continuously — liabilities don’t wait for the next committee meeting.
- 20–50 bps in asset-yield loss from delayed deployment and short-term parking
- 5–10 bps from improved asset–liability alignment
- Additional basis points from correcting portfolio drift between meetings.
Static ALM creates structural drift because liabilities evolve continuously while ALM decisions remain discrete.
Static ALM creates structural drift because liabilities evolve continuously while ALM decisions remain discrete.
The 1LX Real-Time ALM Platform
The 1LX Real-Time ALM Platform
1LX is the actuarial compute and ALM optimization engine behind our service — and can also be licensed directly for in-house teams.
Cashflow Engine
1LX is the actuarial compute and ALM optimization engine behind our service — and can also be licensed directly for in-house teams.
Cashflow Engine
1LX is the actuarial compute and ALM optimization engine behind our service — and can also be licensed directly for in-house teams.
Cashflow Engine
1LX is the actuarial compute and ALM optimization engine behind our service — and can also be licensed directly for in-house teams.
Reserve Engine
Compute statutory, GAAP, and economic reserves with full transparency across models, assumptions, and valuation bases.
Reserve Engine
Compute statutory, GAAP, and economic reserves with full transparency across models, assumptions, and valuation bases.
Reserve Engine
Compute statutory, GAAP, and economic reserves with full transparency across models, assumptions, and valuation bases.
Capital Measures
Calculate RBC, economic capital, liquidity requirements, and capital absorption in real time based on portfolio and liability movements.
Capital Measures
Calculate RBC, economic capital, liquidity requirements, and capital absorption in real time based on portfolio and liability movements.
Capital Measures
Calculate RBC, economic capital, liquidity requirements, and capital absorption in real time based on portfolio and liability movements.
Policy Behavior Modeling
Model dynamic lapse, mortality, morbidity, surrender behavior, and policyholder options with support for scenario-dependent behavior.
Policy Behavior Modeling
Model dynamic lapse, mortality, morbidity, surrender behavior, and policyholder options with support for scenario-dependent behavior.
Policy Behavior Modeling
Model dynamic lapse, mortality, morbidity, surrender behavior, and policyholder options with support for scenario-dependent behavior.
Pricing & Profitability
Generate pricing, earned rates, crediting strategies, margins, and profitability metrics directly from actuarial cash flows and capital requirements.
Pricing & Profitability
Generate pricing, earned rates, crediting strategies, margins, and profitability metrics directly from actuarial cash flows and capital requirements.
Pricing & Profitability
Generate pricing, earned rates, crediting strategies, margins, and profitability metrics directly from actuarial cash flows and capital requirements.
ALM & Investment Mapping
Map liability profiles to yield curves, portfolios, and investment mandates. Support real-time ALM by linking assets, liabilities, capital, and risk constraints in a unified optimization framework.
ALM & Investment Mapping
Map liability profiles to yield curves, portfolios, and investment mandates. Support real-time ALM by linking assets, liabilities, capital, and risk constraints in a unified optimization framework.
ALM & Investment Mapping
Map liability profiles to yield curves, portfolios, and investment mandates. Support real-time ALM by linking assets, liabilities, capital, and risk constraints in a unified optimization framework.
How 1LX Works
How 1LX Works
We plug into your existing actuarial and investment stack in four steps.
We plug into your existing actuarial and investment stack in four steps.

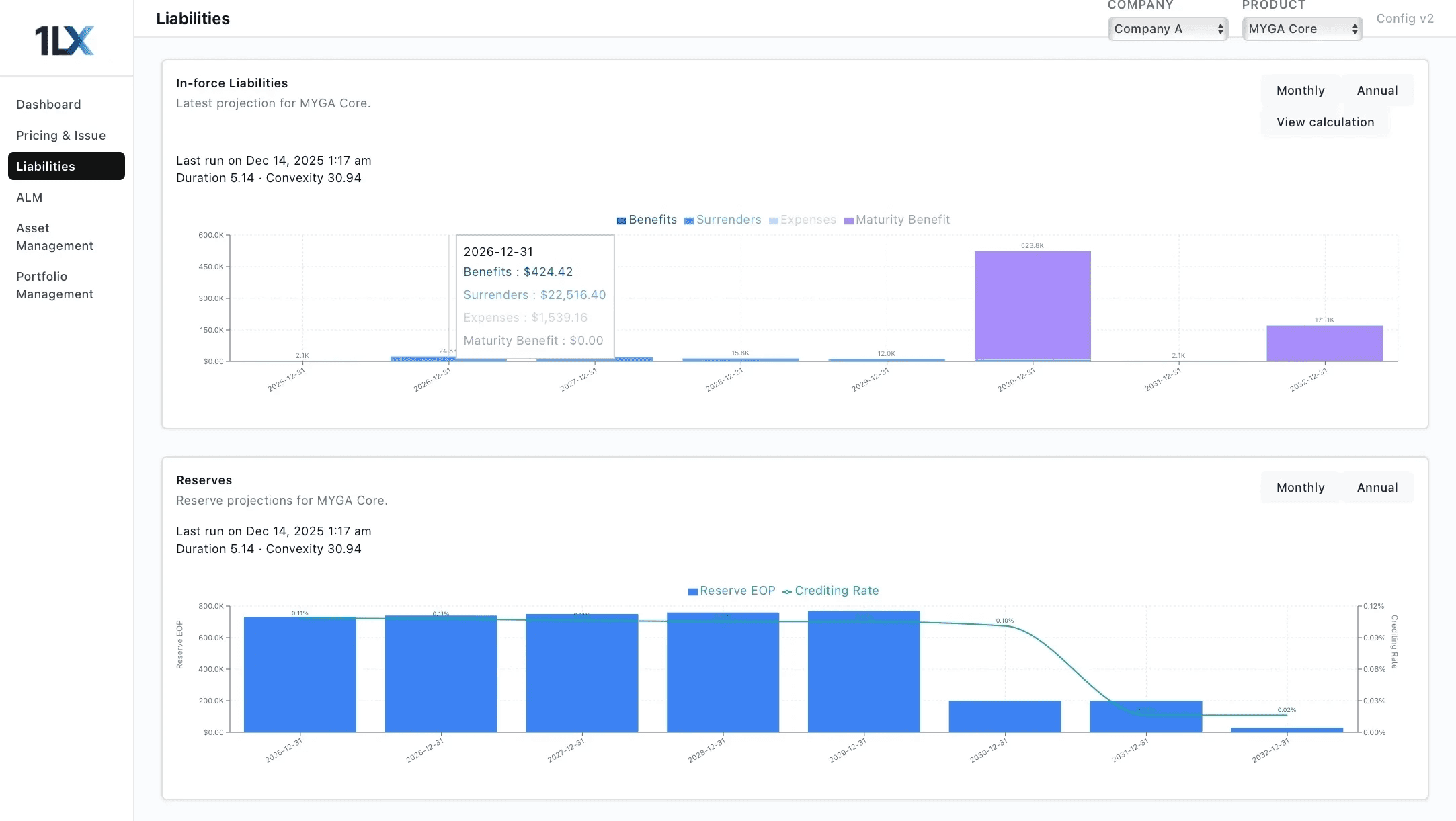
The 1LX Platform in Action
Illustrative views from a real-time actuarial and ALM system used to manage insurance balance sheets.








The 1LX Platform in Action
Illustrative views from a real-time actuarial and ALM system used to manage insurance balance sheets.





Why Real-Time ALM Matters
When liabilities become transparent, dynamic, and continuously updated, ALM shifts from a quarterly committee exercise to an always-on balance-sheet operating system.

Unlock Hidden Yield
Continuous ALM alignment reduces parking drag, deployment lag, and duration drift—letting insurers safely move out the curve and into higher-yielding credit while staying within constraints.

Unlock Hidden Yield
Continuous ALM alignment reduces parking drag, deployment lag, and duration drift—letting insurers safely move out the curve and into higher-yielding credit while staying within constraints.

Real-Time Capital Intelligence
Instant reserves, capital, and liquidity projections give investment teams full visibility before deploying assets—reducing capital surprises and improving capital efficiency on every trade.

Real-Time Capital Intelligence
Instant reserves, capital, and liquidity projections give investment teams full visibility before deploying assets—reducing capital surprises and improving capital efficiency on every trade.

Full Transparency
Every cashflow, reserve, and capital calculation is deterministic, auditable, and reproducible. Trusted by actuaries, CIOs, CROs, and regulators for governance-grade reporting.

Full Transparency
Every cashflow, reserve, and capital calculation is deterministic, auditable, and reproducible. Trusted by actuaries, CIOs, CROs, and regulators for governance-grade reporting.
Why Real-Time ALM Matters
When liabilities become transparent, dynamic, and continuously updated, ALM shifts from a quarterly committee exercise to an always-on balance-sheet operating system.

Unlock Hidden Yield
Continuous ALM alignment reduces parking drag, deployment lag, and duration drift—letting insurers safely move out the curve and into higher-yielding credit while staying within constraints.

Real-Time Capital Intelligence
Instant reserves, capital, and liquidity projections give investment teams full visibility before deploying assets—reducing capital surprises and improving capital efficiency on every trade.

Full Transparency
Every cashflow, reserve, and capital calculation is deterministic, auditable, and reproducible. Trusted by actuaries, CIOs, CROs, and regulators for governance-grade reporting.